【2026年版】SaaSとAIでととのう!ネクストモードの完全リモートワークの布陣
はじめに
こんにちは、 ネクストモード株式会社 のSaaSおじさん久住です 。
2020年7月のネクストモード設立以降、社内でのSaaS活用の歩みや情シスとしての課題解決を後世に伝えていくために、毎年このエントリーを書いています。
最近ではどこに行っても生成AIが話題の中心となり、ブログ執筆にも生成AIが活躍しているので、今回はあえてNo生成AI、100%SaaSおじさんでポエミーに書いてみます。
それでは、ネクストモードの情シスのリアルな歩みをご覧ください!
これまでの歩み
まずはネクストモードの情シスのこれまでの歩みをダイジェスト版でお送りします。
詳細については最下部に記載の昨年までのととのうブログを是非ご覧ください。
フェーズ1:社内システム整備(必要最低限)
最初はOkta(ID統合基盤)、SlackやGoogle Workspace(コミュニケーションツール)、DocuSign(電子署名)やfreee会計(会計サービス)などの必要機能の整備から始まりました。
大体同じタイミングでNetskope(SASE)やEDR、MDMの導入も進み、セキュリティ基盤も少しずつ整っていきました。ただ、序盤は必要最低限の社内システム基盤がある状態で、ポリシーや各種設定を適用していく試行錯誤フェーズでした。
もちろんNTTグレードのセキュリティポリシー準拠はしていましたのでご安心ください!
フェーズ2:セキュリティ強化
設立から3年ほど経つと大枠としての社内システムは固まっていき、次第に各システムのセキュリティ強化に取り組むことができるようになっていきました。
Oktaによるデバイストラスト(社給端末のみへのアクセス制御)を正式に全社展開したのはこの頃です。
フェーズ3:業務効率化
4〜5年経って人の入れ替わりや採用の増加などにより、自動化による業務効率化の必要性が高まってきました。
生成AIが活用されるようになってきたのもこのあたりですね。
そして現在・・・
それでは、現在の全体構成(抜粋版)を見てみましょう。
主要要素については、昨年から変わっていません。

この1年の取り組み
生成AIガイドラインの策定
この1年はなんといっても生成AIやAI Agentがホットトピックでした。
生成AIの活用は社内でもどんどん広がり、全社員が生成AIを活用するようになりました。
みんながどういうシーンで使っているかの共有会やディスカッションをしたりする中で、なんとか世の中に食らいついていた1年でした。
その中で生成AI活用に際して気をつけるべきことや会社としてのガードレールを生成AIガイドラインとしてととのえました。
生成AIによる市民開発
生成AIの強みは何と言っても「誰でも簡単に使える」ところです。
社内では自然発生的に生成AIを活用した便利ツールが生まれていきました。
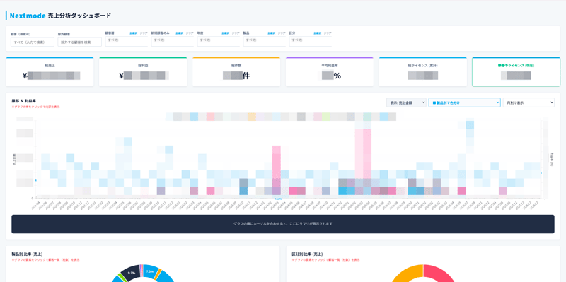
ひとつ感動した具体例を上げると、営業メンバーが作ったGASアプリケーションがあります。これはGeminiを使って社内の売上情報を集約したダッシュボードで、顧客や年度でフィルタして可視化することができる神ツールです!

バックヤード業務フローの再整理
ここ数年ずっと取り組んできたことですが、案件管理から請求手続きまでの営業と経理の業務フローの整理について、ようやく一段落しました。
もともと請求管理をスプレッドシートで手動管理していたことにより、案件が増えれば増えるほど管理稼働がかかる状態となっていました。
この課題をboardを活用することでHubSpotでの案件管理からfreeeでの請求管理まで一元的に実現することができるようになりました。

1年間の取り組みを振り返ってみると、情シスが主導して進めたことより社内各所で行われた業務改善が目立っていた気がします(悔しい)。ここらへんも生成AIの台頭による効果なんじゃないかとも思ったりします。
今後の課題
今年は「サプライチェーン強化に向けたセキュリティ対策評価制度」の対応が求められる年になります。制度はまだ確定していませんが、詳細を弊社メンバーがブログにまとめていますのでこちらもご覧ください。
「☆4取るぞ!!」と早速息巻いていますが、映画版のキレイな久住としては「これを機に社内のセキュリティ対策状況を再度見直して、改善していこう」と考えてます。
ちなみに日常的な情シスタスクや改善活動はNotionのDBにまとめて週次で確認してますが、タスクが溢れかえっております😇
情シスとしてのベストプラクティスなんて存在しないので、セキュリティと働きやすさのバランスを考えながら(社内メンバーに嫌われないように)取り組んでます。

さいごに
早いものでネクストモードも設立から6年経とうとしています。
私もピッチピチ(?)のアラサーから内臓脂肪が乗りに乗ったアラフォーに突入し、時代の流れを感じています。
情シスとしてもシステム基盤を整えるところは概ね落ち着き、全社を巻き込んだ運用改善を生成AIをフル活用しながら進めています。
「SaaS is dead」なんて言われて、生成AIを中心に働き方含めて変わっていっている中でも引き続き良いと思ったものを検証して社内に導入(もしくは入れ替え)する動きを積極的に進めていきたいと考えています。
私たちの経験やノウハウは、お客様にもお伝えしていきたいと考えていますので、同じようなお悩みがありましたら、ぜひお気軽にご相談ください!
